Full-spectrum monitoring with every Asergo Cluster
Gain instant visibility into your infrastructure, applications, and user activity — no third-party tools required. Asergo's built-in monitoring suite gives you everything you need to run Kubernetes with confidence.
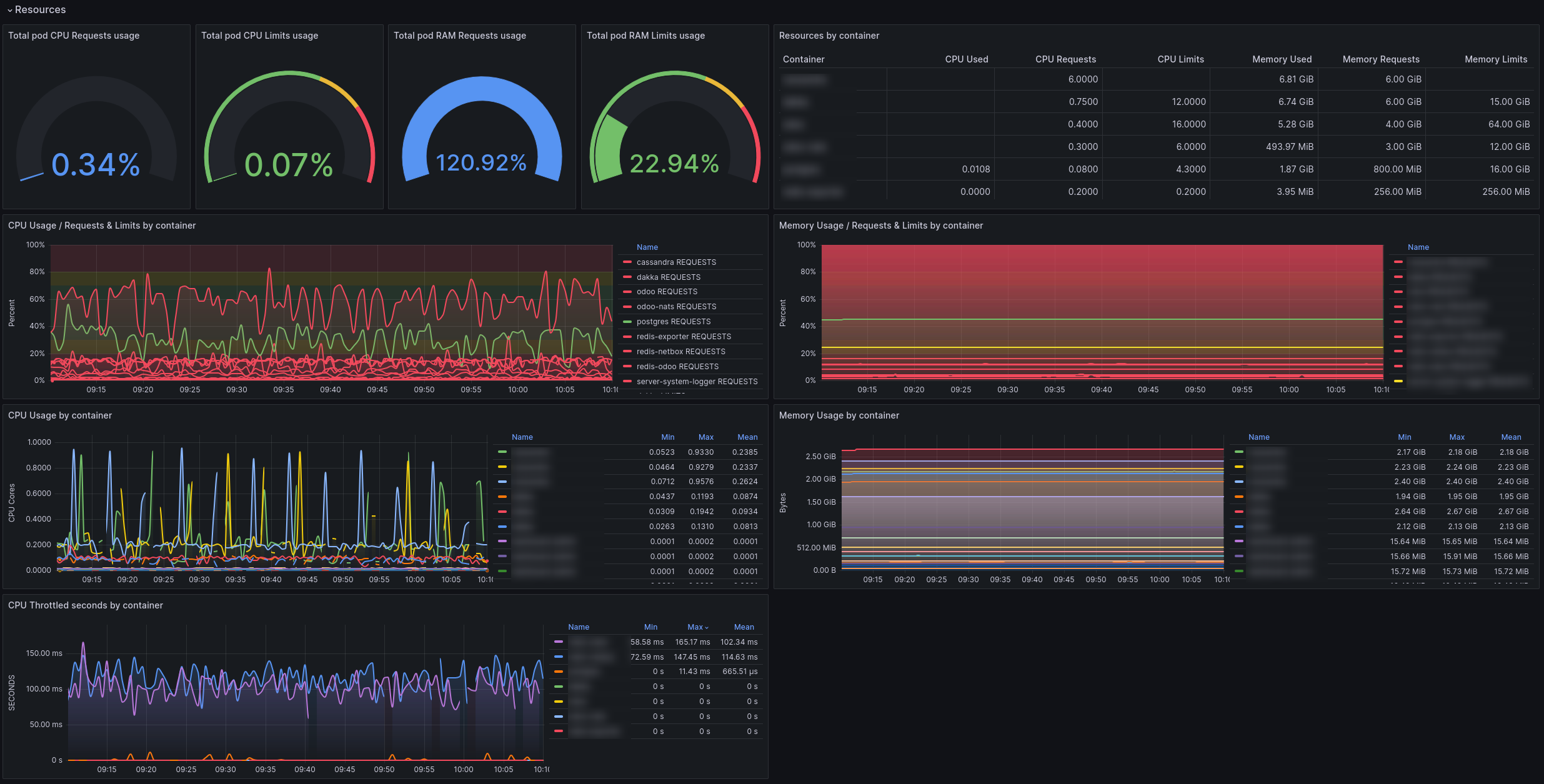
Application monitoring to fully understand your app's behavior
Fully understand your application's behavior with our real-time data dashboard. It uses metric data from Kubernetes to generate an easy-to-use overview of your applications' health, including namespaces, stateful sets, daemon sets, deployments, and pods.
Silence alerts
Display alerts
Alert-managers status and settings
Application logging to enhance your logging capabilities
Our Kubernetes logging service enhances your logging capabilities and lessens the workload inside your Kubernetes cluster. There is no need to install, configure, and maintain pod logging services within your cluster. All logging is available to view and filter through in your ASERGO Dashboard.
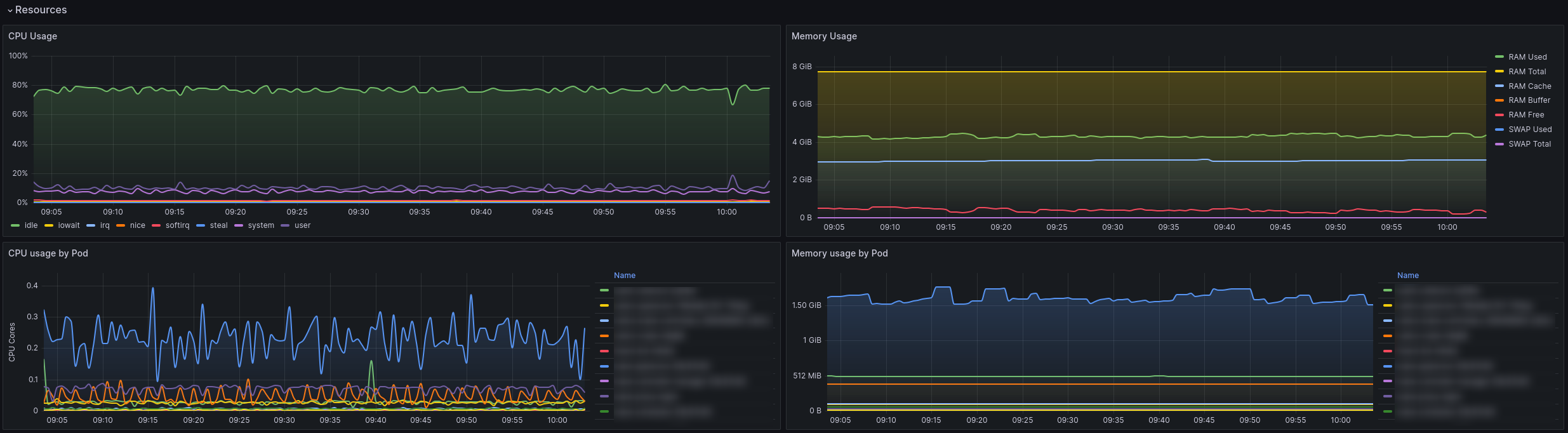
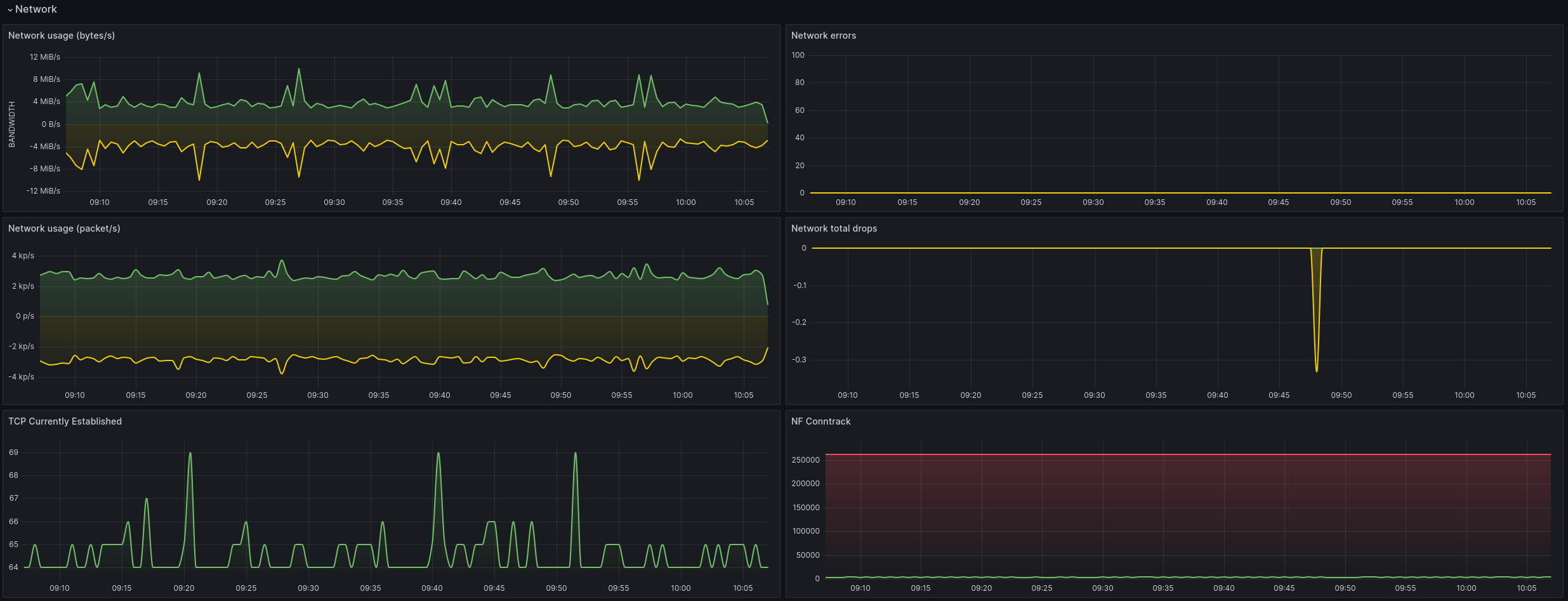
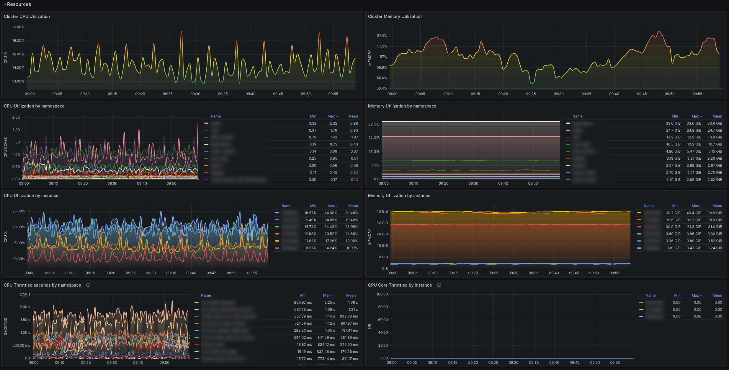
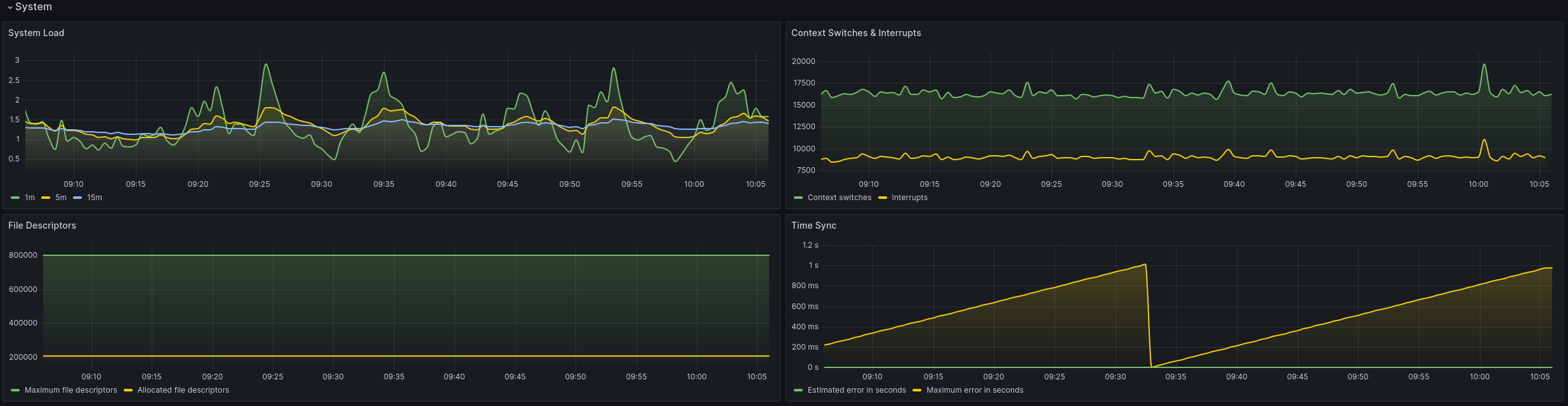
Hardware monitoring to see the machines behind the scenes
The basis for an optimal running cluster is ample hardware resources and excellent network performance. We provide full transparency and insight into the underlying hardware stack. Get detailed performance metrics and real-time graphs for network, disk, memory, and processor utilization.
See it in action
Real-world monitoring dashboards
See exactly how our monitoring solution works in production environments. These screenshots show real dashboards from actual Kubernetes clusters, demonstrating the comprehensive visibility you'll have into your applications, infrastructure, and system health.
Ready to use EFK stack with Prometheus
The complete EFK Stack, Prometheus, and Grafana have been implemented for comprehensive cluster and application monitoring, accessible directly from your dashboard.
Prometheus
Real-time metrics collection to monitor cluster and application performance.
Grafana
Beautiful dashboards and alerting to visualize everything Prometheus tracks.
Fluent Bit
Gathers logs from all nodes and pods, forwarding them efficiently to your logging system with minimal resource use.
FAQ
Frequently Asked Questions
Here are some of the most frequently asked questions about Asergo. If you have any other questions, please contact us.


